Keeping any computer system running can be some work. It would be nice if we never had to do any type of maintenance or troubleshooting, but no operating system has reached that point. Although Linux is known for being home to many extraordinarily powerful terminal administration applications, the KDE desktop environment provides several graphical tools that do the same job.
Here are a number of applications that are included in the KDE suite that will help you with system administration.
1. KInfoCenter
KInfoCenter is a standard application that provides users with an overview of all of their systems’ information. It provides users with information about their systems. With this application, you can gain insight into all of your detected hardware, the way your memory is used by applications, and even how much energy your system is using.

If you’re not sure whether you’ve correctly upgraded the memory on your system, the “Memory” section of KInfoCenter will show you a detailed view of exactly how much memory your operating system can see. The graphics section will help you determine exactly what kind of extensions and drivers you have so that you can make an informed decision on how to deal with any graphical issues you have.
Just be aware that outside of the KDE desktop environment, some details related to KDE-specific graphical settings may not be fully available.
If your distro did not install KInfoCenter as part of the KDE desktop environment, here’s the command to install it:
Debian/Ubuntu:
sudo apt install kinfocenter
Fedora/RHEL:
sudo dnf install kinfocenter
Arch Linux:
sudo pacman -S kinfocenter
2. Filelight
Filelight is a highly versatile tool designed to help with organizing and freeing space on your hard drive. This KDE system administration tool presents all of its information in a complex pie chart that’s easy to navigate through, allowing you to determine exactly which folders and files are occupying the most space in your system.

It also works across multiple partitions and mount points. As long as the partition is properly mounted, you will have detailed statistics on what exactly is taking up space in it.
If you do not have Filelight, you can install it with this command:
Debian/Ubuntu:
sudo apt install filelight
Fedora/RHEL:
sudo dnf install filelight
Arch Linux:
sudo pacman -S filelight
3. KDE Partition Manager
Need to format a drive, resize a partition, or create a swap partition? KDE Partition Manager can do it all. Its use of the advanced sfdisk library allows it to provide advanced table management and its graphical interface makes it very easy to just modify your file systems in any way you want.

Just keep in mind that you should double-check every action you want to perform before confirming it. Some of them are irreversible! The KDE Partition Manager will make some effort to protect your file systems but you still have to be very much aware of what you’re doing when using this utility.
If you do not have KDE Partition Manager in your system, you can install it with this command:
Debian/Ubuntu:
sudo apt install partitionmanager
Fedora/RHEL:
sudo dnf install kde-partitionmanager
Arch Linux:
sudo pacman -S partitionmanager
4. KSystemLog
Linux documents every major occurrence on your system in the “/var/log” folder. Navigating through your logs can be a bit painful, especially if you’re not accustomed to using the system journal provided in all distros that use the systemd init system.
To make this a bit more convenient, KDE includes a system administration tool in its suite known as KSystemLog. It will collect information from your kernel, system, daemons, graphical compositor, and general journal logs in their own categories.

To install KSystemLog in a system that does not have it, use this command:
Debian/Ubuntu:
sudo apt install ksystemlog
Fedora/RHEL:
sudo dnf install ksystemlog
Arch Linux:
sudo pacman -S ksystemlog
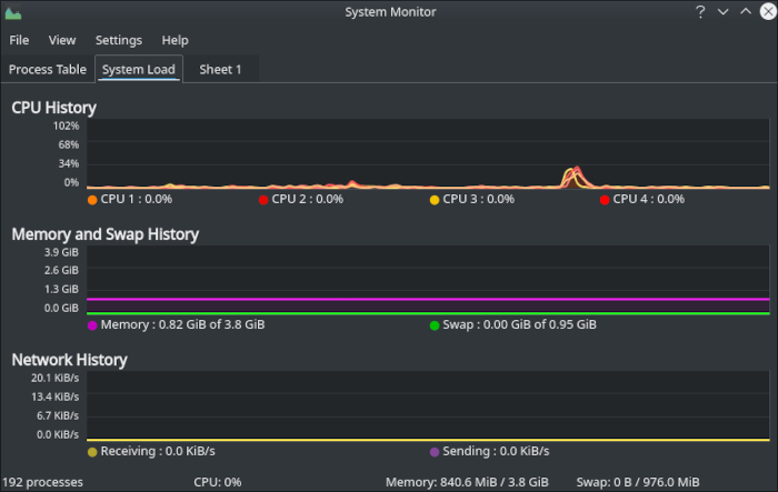
5. KSysGuard
KDE includes a handy little task manager that you can access by pressing Ctrl + Esc. For those of us who want more statistical information on what the system is doing, however, we need something a little more robust.

Ksysguard monitors processes, provides statistics, and includes graphs, updated in real time. Processes and programs can be monitored, filtered, and killed, when necessary. As with previous versions, users can add new tabs, placing customized sensors on each tab. Sensors include CPU cores, uptime, partition usage, log files, memory, and much more.
Beyond The Core
Whatever adventures you may have in KDE should include not just the core set of system administration tools, but a wider set of applications made with love and care by the developers of the project that will make your life much easier. Have a look at our recommendations for some of the best applications that the desktop environment has to offer!
Image credit: Screenshots and featured image by author.
